Identifica e correggi le configurazioni errate del cloud
Identifica e correggi facilmente le configurazioni errate. Le configurazioni errate del cloud, come i bucket di archiviazione aperti, i ruoli troppo permissivi o le impostazioni di rete non sicure, sono la causa principale delle minacce, della mancata conformità e della perdita di dati. Utilizza Tenable Cloud Security per rilevare continuamente e prioritizzare questi rischi mediante la scansione dell'infrastruttura come codice (IaC) e nei livelli di runtime e identità.
Vai oltre gli avvisi con la sicurezza del cloud automatizzata
Identifica i bucket di archiviazione, i ruoli troppo permissivi e le impostazioni di rete non sicure.
Raggiungi la sicurezza cloud-native end-to-end
Proteggi l'intero ciclo di vita delle applicazioni prevenendo le configurazioni errate nel codice, applicando le policy al runtime e automatizzando le correzioni con il contesto completo del rischio.
Rileva continuamente le configurazioni errate
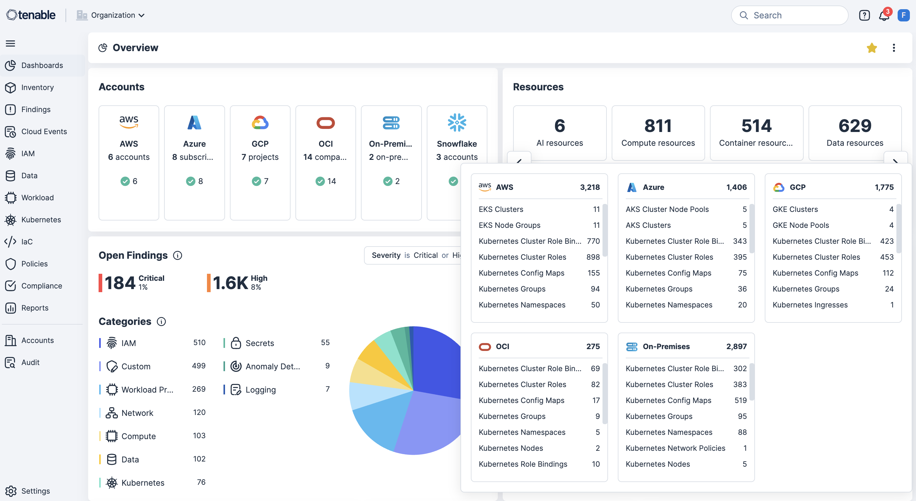
Effettua la scansione continua in AWS, Azure, OCI, GCP e Kubernetes per rilevare configurazioni errate, violazioni di policy e risorse esposte pubblicamente, al fine di far emergere i rischi in tempo reale.
Esegui lo shift-left con la scansione IaC nelle pipeline CI/CD
Integra la scansione IaC con gli strumenti delle pipeline CI/CD pipeline per identificare le configurazioni errate prima della distribuzione, ridurre la rielaborazione e prevenire le deviazioni della sicurezza.
Applica protezioni di sicurezza alle distribuzioni Kubernetes
Applica protezioni di sicurzza a livello di cluster bloccando i carichi di lavoro delle configurazioni errate al momento della distribuzione, per assicurare la confomità e la sicurezza sin dall'inizio.
Usa le policy personalizzate con risposta automatica
Abilita la definizione della policy personalizzata per rilevare le autorizzazioni eccessive o le configurazioni pericolose sulle risorse, poi abilita i flussi di lavoro di correzione.
Scopri la correlazione del rischio contestuale con la correzione basata sull'identità
Metti in correlazione le configurazioni errate con le vulnerabilità, le autorizzazioni eccessive e l'esposizione dei dati sensibili e, al contempo, mappa le identità con la gestione dell'infrastruttura cloud e dei diritti (CIEM) per applicare i privilegi minimi e accelerare la correzione.
Scopri di più su Tenable Cloud Security
L'utilizzo dell'automazione [di Tenable Cloud Security] ci ha permesso di eliminare i processi manuali e di eseguire in pochi minuti ciò che avrebbe richiesto mesi di lavoro a due o tre addetti alla sicurezza.
- Tenable Cloud Security
Tenable Cloud Security
Elimina l'esposizione del cloud con la piattaforma di sicurezza del cloud interattiva.
Tenable One
Richiedi una demo
La piattaforma di gestione dell'esposizione basata sull'IA leader nel mondo.
Grazie
Grazie per l'interesse dimostrato per Tenable One.
Un rappresentante ti contatterà a breve.
Form ID: 7469
Form Name: one-eval
Form Class: c-form form-panel__global-form c-form--mkto js-mkto-no-css js-form-hanging-label c-form--hide-comments
Form Wrapper ID: one-eval-form-wrapper
Confirmation Class: one-eval-confirmform-modal
Simulate Success